- blog
- Product
4 min read
Reporting 2.0: Powerful new features are here
)
Heather Rowland Marketing Specialist
We’ve just released major updates to our reporting system, including a whole new building flow, powerful new configurations, beautiful refreshed designs, and more.
With today’s updates, building powerful reports is now more intuitive than ever before.
Powerful new report builder
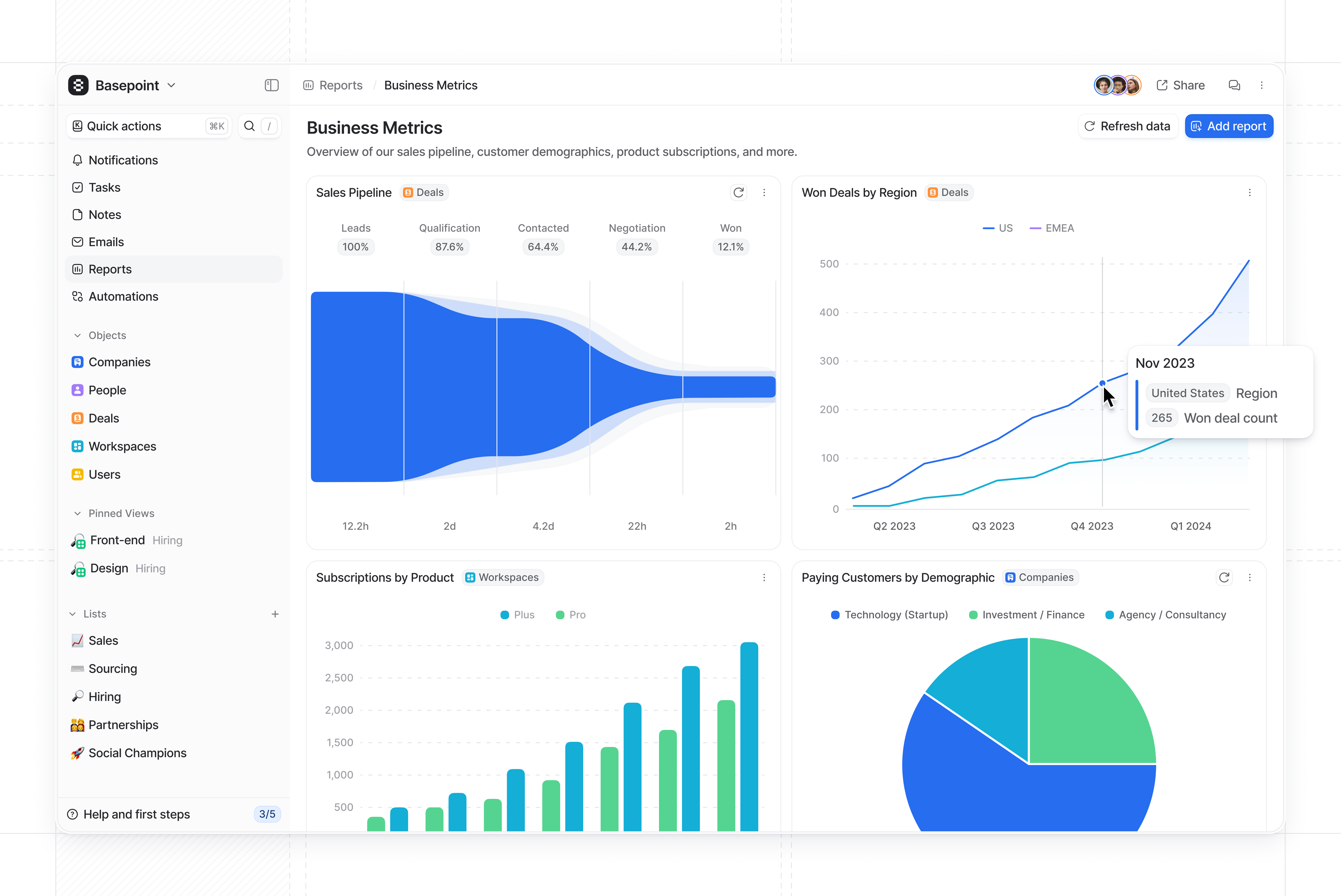
We’ve completely overhauled our report builder. You’ll now find five key report types, each with their own unique configuration and powerful new features. These intuitive new report types mean you can now identify and build any report you need, quicker than ever.
Insight reports analyze the latest data for your business, such as the geographic distribution of your customers. These are now even more powerful, with a new data-first report builder and improved configuration capabilities.
Historical values reports show how your data has changed over time, for example your MRR growth over the last year. We’ve vastly expanded the functionality of these to give you the flexibility to configure your data however you need.
Funnel reports give you insight into the progress and conversion rates of your pipeline, so you can optimize your GTM motion. You can now build funnels for numerous different metrics, including
Deal value
.Time in stage reports show you the amount of time spent in different stages of your pipeline. We’ve also added new aggregation functionality, meaning you can track the
Max
,Min
, orAverage
time taken for a Deal to move through your sales pipeline.Stage changed reports summarize the number of records that move to each stage in your pipeline. These now support a range of new metrics, such as
Expected seat count
.
Data-first building flow
Our redesigned report building flow now starts with selecting your data source, rather than choosing a chart type upfront. This allows you to immediately focus on the data you need to analyze.
For example, if you want to determine your total ARR, you can build an Insight
report with Workspaces
as your data source and ARR
as your metric.
You can then use the Group by
option to further break down your data in different ways.
In this case, if you’d like to track your ARR growth, you can group by Current Subscription Start Date
and choose between Bar
, Line
, and Pie
visualizations of that data.
Our new Segment by
option gives you the power to analyze your data even more precisely. For this example, if you wanted to view the distribution of your revenue by subscription plan, you could additionally segment your report by Plan
.
Intuitive visualizations
As you build up your report and choose the attributes you’re interested in, we automatically detect the range of compatible visualizations for your configuration and report type.
This means you can always view your data in a meaningful and compelling way, allowing you to focus on exploring your data instead of worrying about configuration.
For example, you need to group by geographic location to access a Map
visualization.
It’s easy to tailor your visualization to your needs, with toggles for axis labels, bar stacking, and target values. You can now also sort bar charts by Amount
, so you can quickly identify key trends.
Improved historical reporting
We’ve vastly extended the functionality of historical values reports.
You can now select any numeric attribute as your metric, and aggregate this value as Max
, Average
, Min
, or Sum
.
Ever wondered how your data has changed month-by-month? We’ve got you covered: you can now group by historical values, as well as by current values. This means you can quickly analyze changes in your data over time for any use case.
For example, you can track the state of your pipeline over time by selecting Deals
as your data source and Count Records
as your metric, and then grouping by Deal Stage
.
Stage changed reports have been similarly upgraded, to support all numeric attributes and metric aggregations.
Stress-free data exploration
With our new Save
button, you can now experiment with different metrics, groupings and visualizations without worrying that you’ll affect other users’ reports.
Temporarily explore your data however you choose—your changes are only shared with the rest of your team when you hit Save
.
You can also save your edits as a new report, instead of overwriting an existing report.
Get started now
Just open a dashboard and click Add report
to start building with the new reporting system. To learn more, take a look at our help center article.